下面有公司小編給您介紹一下關于板式換熱器在造紙行業中的作用
造紙行業中漂白工藝熱回收,加熱洗漿液等,應用板式換熱器和冷卻器方可實現。
應用板式換熱器和冷卻器在造紙行業的企業有:
1.####紙業有限公司,應用舒瑞普板式換熱器和冷卻器方實現,漂白工藝熱回收,加熱洗漿液等。
2.####紙業工貿有限責任公司,應用舒瑞普板式換熱器和冷卻器方實現,漂白工藝熱回收,加熱洗漿液等。
3.####生活紙產有限公司,應用舒瑞普板式換熱器和冷卻器方實現,漂白工藝熱回收,加熱洗漿液等。
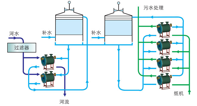
紙機潤滑油冷卻工藝原理圖:
